0. Introduce
실제 운영은 모니터링 환경을 구축한다는 것을 알고 있었습니다. 때문에 실제 운영환경을 가정하고 모니터링 환경을 구축해야겠다는 니즈를 느꼈습니다.
이에 프로메테우스, 그라파나, 스프링 Actuator와 같은 기술을 공부하고 제 프로젝트에 적용했습니다.
1. 기존 프로젝트의 모니터링
기존 프로젝트엔 모니터링 기능이 없었습니다.
2. 기존 프로젝트의 문제
기존 프로젝트는 모니터링의 부재로 실제 애플리케이션의 상태를 알 수 없었습니다. 때문에 어떤 부분이 문제이고 어떤 부분을 고려하여 확장해야 하는지 알 수 없었습니다.
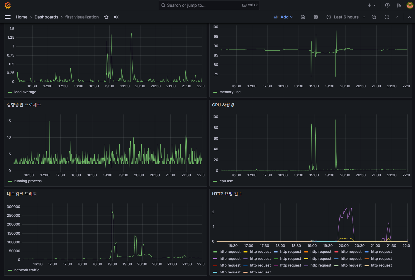
3. ver.3 에서 해결한 문제
기존 프로젝트의 문제점에 대해서 인지하고 있었으며 ver.3에서 모니터링 기능을 제공하기로 결정했습니다. 모니터링 문제를 해결함으로써 CPU 사용량이나 메모리 사용량, 디스크 I/O, 네트워크, JVM 메모리, GC 부하, 로그 트레이스, 스레드 상태, 클래스 로더 등의 다양한 부분을 모니터링 할 수 있게 되었습니다.


4. 느낀점
모니터링 환경을 구축함으로써 문제가 발생한다면 어떤 부분에서 문제가 발생하고 있는지 대처하기 더 쉬워졌습니다. 이는 배포 과정에서 생길 수 있는 다양한 문제를 해결할 수 있는 상황이라고 생각합니다.
'사이드 프로젝트 > 온라인 쇼핑몰 ver.3' 카테고리의 다른 글
| 온라인 쇼핑몰 ver.3 (4) 클래스 로더 Warm Up, JIT 컴파일러 Warm Up (0) | 2023.07.08 |
|---|---|
| 온라인 쇼핑몰 ver.3 (3) Graceful Shutdown (0) | 2023.07.08 |
| 온라인 쇼핑몰 ver.3 (2) : 기술 선택 이유 (0) | 2023.06.16 |
| 온라인 쇼핑몰 ver.3 (1) : Docker + Nginx + Jenkins 무중단 배포 (0) | 2023.06.12 |