https://coding-review.tistory.com/436
Docker로 Prometheus, Grafana 배포하기
실제 환경을 모니터링하는 것은 매우 중요한 것으로 알려져있습니다. 물론 항상 모니터링 하진 않겠지만 중요한 서비스를 배포해야 한다거나 버그를 고치고 난 뒤에 모니터링을 통해 실제 환경
coding-review.tistory.com
이전 포스팅과 이어집니다.
우리는 앞서 프로메테우스, 그라파나, node-exporter까지 준비를 완료했습니다. 이제 그라파나를 어떻게 사용하는지 천천히 알아보도록 하죠.
그라파나 시작하기

그라파나를 처음 시작하면 다음과 같은 화면이 보입니다.
디폴트 계정은
ID : admin
PW : admin
이렇게 되어있으니 로그인 하시면 됩니다.
로그인 후 비밀번호를 바꾸라고 하는데 바꾸고싶으시면 바꾸시고 바꾸기 싫으시면 안바꾸셔도 됩니다.

초기화면에서 왼쪽 위 메뉴를 누릅니다.

Administration > Data sources 클릭!

Add new data source 를 클릭합니다.

그리고 프로메테우스를 클릭!

우리에게 필요한 것은 단 두개입니다. data source 이름, 그리고 프로메테우스가 배포된 주소 저희는 실제 퍼블릭 IP를 가지고 운영하고 있기 때문에 IP 주소 포트까지 적어주시면 됩니다.
맨 아래 save & test를 클릭후 초록색이 뜨면 성공입니다.

메뉴를 누르고 이번엔 대쉬보드로 들어갑니다.

오른쪽에 New 버튼 누르시고 New Dashboard를 눌러줍니다.

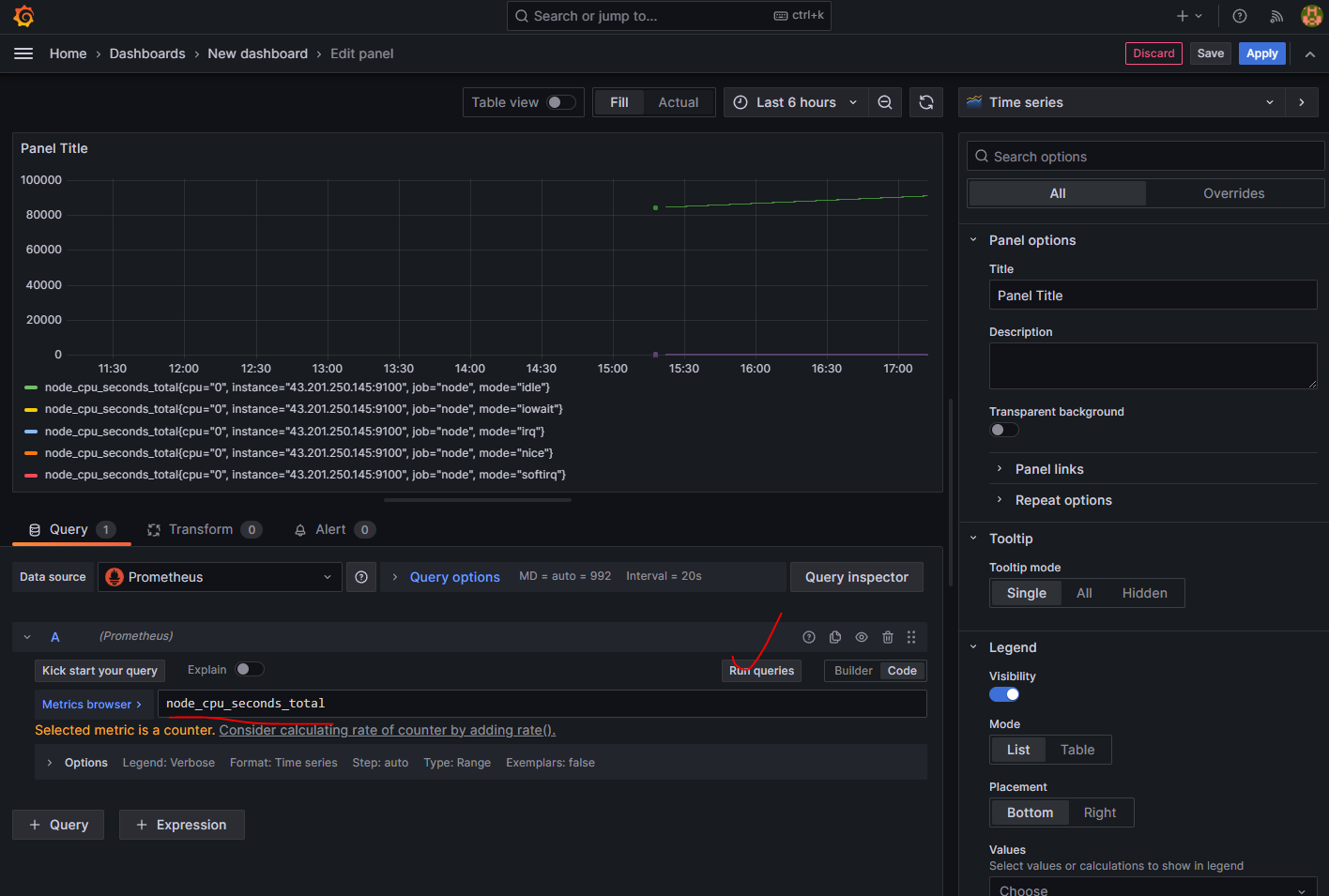
Add visualization을 누르고 디폴트 값인 Prometheus도 클릭해줍니다.

그럼 이런 화면이 뜨는데 먼저 ① Builder > Code로 변경해주고 ② 프로메테우스 쿼리를 입력해줘야합니다. ③ 그리고 Run quries 를 누르면 그래프가 짠 하고 뜹니다.
먼저 간단하게 CPU 사용량을 확인해볼까요?

프로메테우스 쿼리는 구글링 하시면 잘 나와있습니다.
마치며
자 우리는 이렇게 그라파나까지 완료해서 시스템 모니터링 환경을 구축했습니다. 정말 뿌듯하고 좋긴 하네요. 어려움도 있었지만 이제 문제 해결에 도가 터서 그런건지 나름 쉽게 해결했습니다.
긴 글 읽어주셔서 감사합니다. 오늘도 즐거운 하루 되세요~
출처
https://www.devkuma.com/docs/prometheus/docker-compose-install/
Prometheus + Grafana + Docker Compose 설치
Prometheus, Grafana를 Docker에 설치하고 작동하는 방법에 대해서 설명한다.
www.devkuma.com
https://grepper.tistory.com/68
Prometheus Node Exporter 모니터링
이번엔 Prometheus 와 Node Exporter 를 설치해서 제공하는 메트릭 지표를 확인하고, 시각화 도구인 Grafana 까지 연동해보도록 하겠습니다. 해당 테스트를 위해 aws ec2 instance 를 사용했습니다. - Docker 설
grepper.tistory.com
https://ttl-blog.tistory.com/1366
[그라파나] - [1] 그라파나(Grafana) 대시보드 생성
🧐 그라파나 (Grafana) 이전 글에서 간단히 언급했지만 다시 한 번 하도록 하겠습니다. 프로메테우스가 DB라고 한다면, 이 DB에 있는 데이터를 불러서 사용자가 보기 편하게 보여주는 대시보드가
ttl-blog.tistory.com
'DevOps > Docker' 카테고리의 다른 글
| 도커 네트워크 (with 아키텍처) (0) | 2024.05.27 |
|---|---|
| Docker로 Prometheus, Grafana 배포하기 (0) | 2023.07.17 |
| 윈도우에서 Docker 사용하기 (2) | 2023.06.30 |
| Docker + Nginx를 이용해 스프링 프로젝트 무중단 배포하기 : 과정 (0) | 2023.06.12 |
| docker-compose 주요 문법 (0) | 2023.06.12 |